联系人:李静
邮箱:2124680193@qq.com
电话:13926272771
地址: 广东广州市南沙区广州市南沙区大岗北流路北流村5巷3号







设备介绍
机械过滤器也称压力过滤器是纯水制备的前期予处理,水净化系统的重要组成部分,其材质有钢衬胶或不锈钢制成,因滤器填充介质不同,用途与作用各有区别。一般有石英砂过滤器、活性炭过滤器、锰砂过滤器。根据实际情况可单独使用也可联合使用。多介质过滤器的介质是石英砂,无烟煤等。功能是滤除悬浮物机械杂质、有机物等,降低水的浑浊度。活性碳过滤器介质为活性炭,目的是吸附、去除水中的色素、有机物、余氯、胶体等。锰砂过滤器的介质为锰砂,主要去处水中的二价铁离子。
机械过滤器适用于要求经过过滤出水浊度一般在5毫克/升以内能符合饮用水水质标准的工业用水或生活用水的工矿企业和城镇给水处理设备。对工业污水中的悬浮物固体物等有很好的去除效果。水中含有的悬浮物凝聚的片状物用沉淀方法所不能去除的粘结胶质颗粒,可将水通过压力滤器内所装的滤层,使水达到透明。
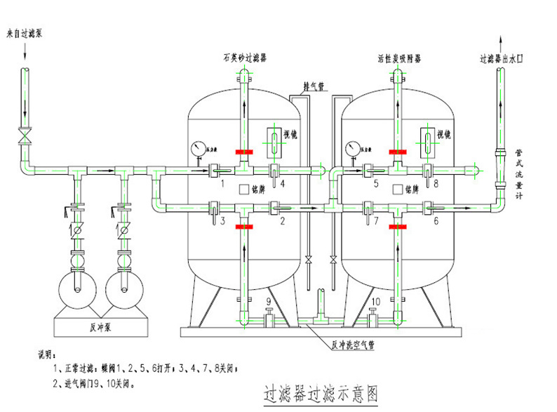
机械过滤器接管示意图

技术参数
工作压力:0.2MPa~0.6MPa
工作温度:5℃~40℃(特殊温度可定做)
单机流量:0.5m3/h~80m3/h
操作方式:手动或自动控制
过滤速度:5m3/h~12m3/h,15m3/h
产品规格:Φ223~Φ3000
筒体材质:304、316L、Q235衬胶或玻涂环氧。
需要处理的水质特征:
1.清澈的井水在池中几小时至1天后变成浅黄色。
2.几天后池底沉淀出黄色铁泥,池壁染成黄色。
3.烧开后水变成微黄色,含铁越高黄色越深。
4.水面漂浮油膜
5.刚抽的井水有明显铁腥味
6.井水一打上来就浑浊,有异味
7.水烧开起白点,变成乳白色
8.铁管生锈,自来水二次污染,水发黄有铁锈颗粒
9.自来水有漂白粉味道,余氯
10.水质硬度过高,锅壁有水垢
11.水质浑浊,有黄泥巴,泥沙


