联系人:吕延强
邮箱:
电话:13980788727
地址: 四川成都市温江区
纯水站是指专门提供纯净水供应服务的地方。一般来说,纯水站会配备设备,通过多种过滤和处理技术,将自来水等原水进行净化处理,供应给需要纯净水的用户。纯水站的供水质量通常要求符合相关标准,以保证用户使用的是安全、量的纯净水。纯水站可以提供瓶装纯净水、桶装纯净水,也有些纯水站提供取水服务,顾客可以自己携带容器前往纯水站取水。纯水站在一些人口密集的地方相对比较常见,如居民小区、办公楼、学校等。
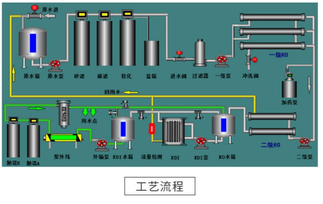
纯化水管道是一种用于净化水质的管道系统。它通常由多个过滤器、活性炭吸附器、反渗透设备等组成。其主要功能是去除水中的悬浮物、杂质、颜色、异味以及有害物质,提高水质的纯度和安全性。这样的管道系统通常用于供应纯净水的场所,如实验室、机构、制药工厂等。通过使用纯化水管道,可以确保供应的水质符合特定的要求,并保证应用领域对水质的要求。

反渗透膜是一种用于水处理和海水淡化的膜分离技术。它是一种半透膜,可以将水中的溶质和离子分离出来,使得水分子可以通过。在反渗透过程中,将水施加压力,使得水分子通过膜孔隙,而溶质和离子则被阻挡住,从而实现水的净化和海水淡化。反渗透膜可以广泛应用于饮用水处理、工业废水处理、海水淡化等领域。

超纯水装置是用于制备超纯水的设备。超纯水是指通过一系列的物理和化学处理,去除水中的杂质和离子,使其达到高纯度的水。超纯水装置通常包括多个步骤,如预处理、反渗透、电离交换和电解除气等,以确保水的质量符合特定的要求。超纯水装置广泛应用于实验室、、电子、制药、化学等领域。
售后服务